Keeping track of multiple projects, tasks, and team workloads can be overwhelming—until now. We’re thrilled to introduce Dashboards, a powerful new feature in Motion that gives you a real-time, customizable view of everything happening in your workspace.
With Dashboards, you can instantly see how your team is performing, track project progress, and identify bottlenecks—all in one place. Whether you need a high-level overview or a detailed breakdown, Dashboards provide the insights you need to stay ahead and make better decisions.
What are Dashboards?
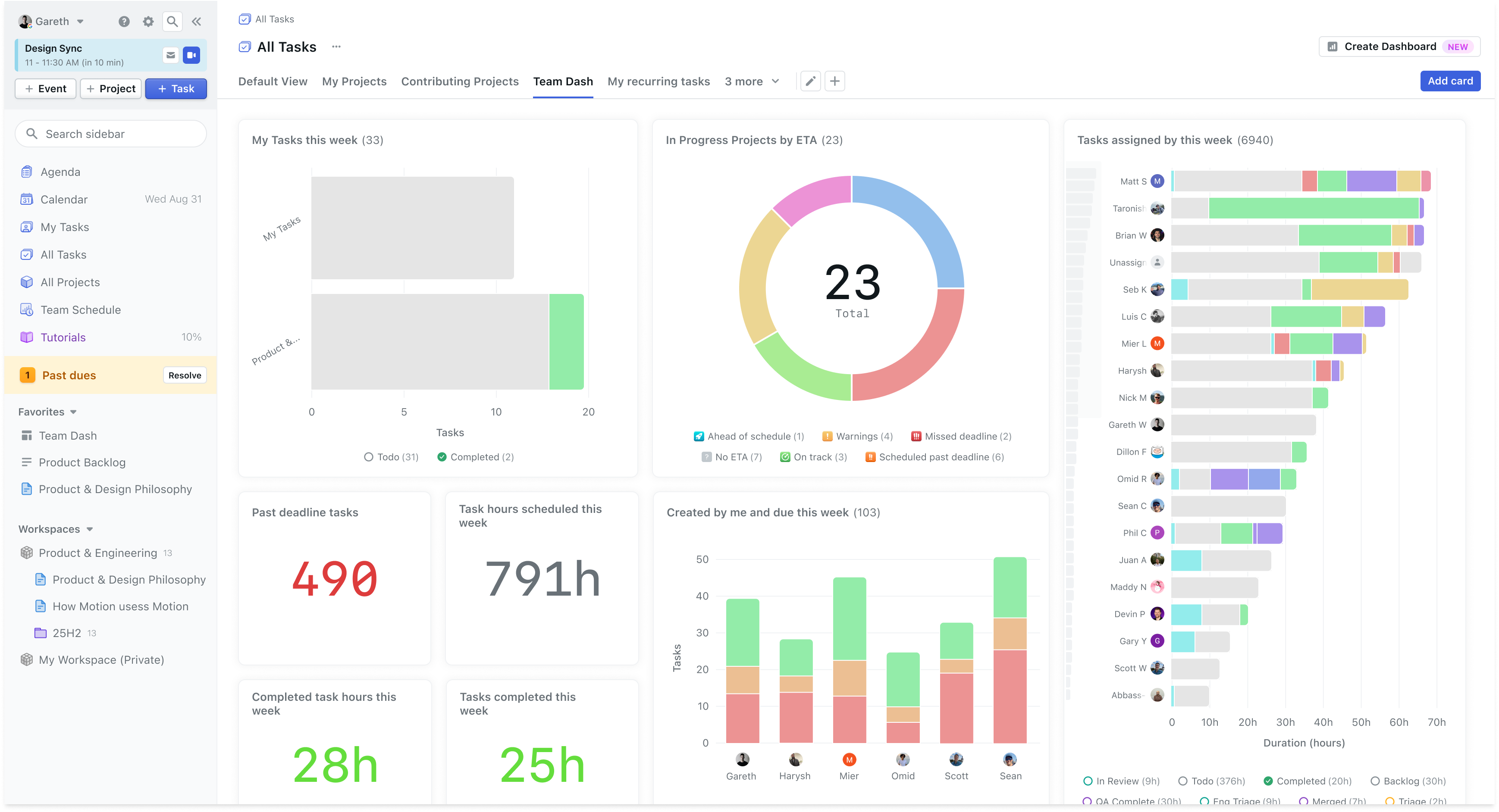
Dashboards in Motion provide a visual, data-driven snapshot of your projects, tasks, and team activity. They allow you to create, customize, and share key insights through interactive charts, making it easier than ever to monitor work progress and optimize productivity.

Here’s what you can do with Dashboards:
- Monitor Workload: See who’s working on what, track task distribution, and identify underutilized or overloaded team members.
- Track Progress: Get real-time updates on project status, upcoming deadlines, and potential blockers.
- Customize Data Views: Build dashboards with number chart, pie charts, column charts and line charts that are relevant to your workflow.
- Share Insights: Pin dashboards to favorites, copy links, and collaborate with your team in a shared view.
How to use Dashboards in Motion
1. Creating a Dashboard
There are multiple ways to create a new dashboard in Motion:
• Click “Create Dashboard” in your All Tasks view.
• Click “Create New View” and select “Dashboard.”
• Create a dashboard at the workspace or project level for more focused insights.
You can start with a pre-made team dashboard for quick setup or build one from scratch to fit your needs.
2. Adding and Customizing Charts
Dashboards come with a variety of interactive charts to visualize your data:
💯 Number Charts – View total tasks, hours worked, or progress metrics.
📈 Line Charts – Track workload trends over time.
📊 Bar Charts – Compare project status across teams or workspaces.
🥧 Pie Charts – Get a quick breakdown of completed, overdue, and upcoming tasks.
Each chart is fully customizable—you can filter data by projects, assignees, deadlines, and more to focus on the insights that matter most.
For example, if you want to track tasks assigned to you, you can filter the data by assignee = @Me, so each team member sees their own workload when they view the dashboard.
3. Tracking Project Health with ETAs
A key feature of Dashboards is the ability to track Project ETAs, giving you instant visibility into which projects are on track, behind schedule, or at risk.
🟢 Green (On Track) – The project is progressing as planned.
🟡 Yellow/Orange (Needs Attention) – Some tasks are overdue, but the project can still be completed on time.
🔴 Red (Scheduled Past Deadline) – Tasks are scheduled beyond the project deadline and require action.
By clicking on any ETA status, you can drill down into specific tasks and projects, identify bottlenecks, and take action to get things back on track.
4. Organizing Your Dashboards
Just like other views in Motion, Dashboards can be organized and shared for easy access:
- Pin to Favorites – Keep your most-used dashboards in the sidebar for quick navigation.
- Apply Dashboards Across Projects – Create a dashboard once and reuse it across multiple projects for consistency.
- Share with Your Team – Copy and share dashboard links to collaborate on key insights.
How we use dashboards at Motion
At Motion, Dashboards have transformed the way we track work. Each department has a dedicated dashboard to monitor priorities, track workloads, and optimize team performance.
For example, our engineering team uses Dashboards to:
- See each team member’s workload and balance assignments.
- Identify overdue tasks and resolve bottlenecks quickly.
- Track project completion estimates to ensure we meet deadlines.
Now, instead of jumping between projects and reports, we can see everything at a glance, helping us stay organized and proactive.
Dashboards are now available in Motion, making it easier than ever to monitor progress, optimize workloads, and keep your team aligned.
💡 Try it now: Create a dashboard, customize your charts, and gain instant visibility into your work!
